FLOW CHART OF SAND MANAGEMENT SYSTEM

Model number: SandSystem

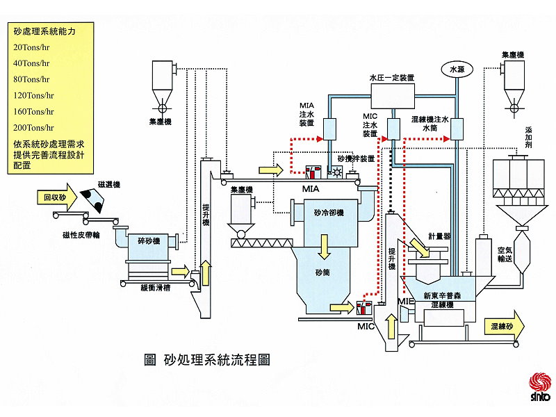
砂處理系統流程圖
FLOW CHART OF SAND MANAGEMENT SYSTEM  
#Upload DateDescriptionDownload
1
2022-08-25
FLOW CHART OF SAND MANAGEMENT SYSTEM

Taiwan Sinto provides clients with high-quality services throughout the life cycle of the products. Our professional team is well-trained, with qualified engineers and technicians, as well as technical support from Japan, and can provide you with a wide range of after-sales services.

Our after-sales services include equipment installation supervision, inspection, troubleshooting, maintenance, consumables inquiry and quotation…etc.
We arrange regular inspections of equipment for customers and carry out preventive maintenance ; provide efficient advices to customer for replace or repair before equipment failures stop ; provide guidance for customers to perform simple troubleshooting ; send out professional team when equipment fails.
Efficient equipment operation requires good equipment and full after-sales service support.
Taiwan Sinto provides most immediate services to ensure your equipment is operating under the best condition, and resume operation with the shortest downtime in order to achieve the best efficiency.

Whether you are looking for answers, would like to solve a problem, or just want to let us know how we do, feel free to contact with us.

Service hotline: (03)483-9966
Close